Intel Optane SSD P4800X sample testing with VMware vSAN ESA #vExpert
I got six Intel Optane SSD sample hardware from Intel for testing in my lab. I integrated those Optane drives into my VMware vSAN two node lab cluster. Huge shoutout to Intel for the appreciation of the VMware vExpert program.

But let’s start with what is Intel Optane. The slogan from intel is “optimize, store, and move larger, more complicated data sets with Intel® Optane™ technology.” The Intel Optane SSD drives are part of the Optane lineup beside the persistent memories. The Intel Optane technology based on the 3D XPoint technology increases the overall platform performance and deliver low latency to improve performance of database and other latency sensitive applications. We all heard Intel’s announcement back in July 2022 to quit the Intel Optane technology. The products are keeping being sold until the end of 2025 and further 5 years of warranty will be provided after the end of sale in 2025. So, the technology will be present at least until 2030. So keep reading and give them a try!
Intel Optane drives in vSAN
The Intel Optane SSD drives are officially listed in the VMware vSAN HCL for OSA and can be used in OSA and ESA. The Intel Optane SSD drives deliver high performance, stable latency and high endurance and can be combined with classis SSDs in OSA setup. The listing of Intel Optane for vSAN HCL in ESA is still pending.
The setup
Initially I got six samples of Intel Optane SSD however only five of them were working. So I had to change my testing to using only four of the Intel Optane SSD samples. So it is time to upgrade my lab to vSphere 8 so I can use vSAN ESA which was introduced with vSphere 8. A huge benefit of vSAN ESA is the removal of disk groups so I can use both Intel Optane SSD drives per host for vSAN ESA and will not lose one for vSAN cache tier purpose.
After completing this test I will disable my vSAN ESA two node cluster and recreate it with my HPE Mixed Use SSDs to compare the performance of the Optane drives to the SSD drives.
The drives
The Intel Optane P4800X drives have the following performance specifications regarding the Intel datasheet
| Sequential Bandwidth – 100% Read (up to) | 2400 MB/s |
| Sequential Bandwidth – 100% Write (up to) | 2000 MB/s |
| Random Read (100% Span) | 550000 IOPS (4K Blocks) |
| Random Write (100% Span) | 500000 IOPS (4K Blocks) |
The HPE Mixed Use 1.6TB drives (LK1600GEYMV) have the following performance specifications regarding the HPE datasheet
| Sequential Bandwidth – 100% Read (up to) | 535 MB/s |
| Sequential Bandwidth – 100% Write (up to) | 360 MB/s |
| Random Read (100% Span) | 64000 IOPS (4K Blocks) |
| Random Write (100% Span) | 23000 IOPS (4K Blocks) |
The test method
For performance testing I used the VMware fling HCIBench in the version 2.8.2. Huge shout out to the developers for this amazing tool. You can download the OVA from here and deploy it on the vSAN cluster. After deployment you can set it up and run the performance test. It will spin up automatically the required worker nodes and run the performance test. The performance results can be seen on the built in Grafana dashboard. Make sure you disable DRS for the time you run performance testing. Otherwise the workers will be moved by DRS and this will impact the performance and manipulate the results.
Before you start the test, you need to specify the settings of your cluster for the HCIBench worker. You can test it with the button “VALIDATE CONFIG”.

To start the real test we choose “START TEST”. You can see here the choosen test to run is 4K/70%Read/100%Random. Amount of worker nodes is automatically defined by HCIBench. After some time you can see in vCenter that the worker nodes were created.

When the test completed preparation and is running performance testing, we can access the Gravana dashboard as well as the vSAN performance view in vCenter with a link on HCIBench.

The results
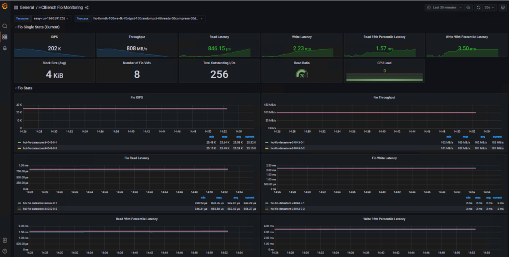
The two Intel Optane drives per host in vSAN ESA delivered a good performance of 202’000 IOPS (4K blocks) and an average throughput of 808 MB/s on the HCIBench FIO test for 4K/70%Read/100%Random.

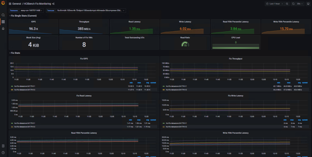
The same test running on the same amount of HPE Mixed Use SSDs (two) per hosts get up to 74’600 IOPS and an average throughput of 299 MB/s. So I repeated the test with all my HPE Mixed Use SSDs (four per host). The same HICBench FIO test now got 96’300 IOPS and an average throughput of 385 MB/s. So still not near the performance of only two Intel Optane drives per host.

The test results can be download here
HCIBench_Test_SSD.zip (22.76 MB)
Download: https://filedrop.bithawk.ch/api/File/44f68201-42fd-4c77-8f4b-6ec0ce9e7ad2
HCIBench_Test_Optane.zip (22.7 MB)
Download: https://filedrop.bithawk.ch/api/File/abe2d995-3022-4c07-af20-f973ba0bfb20


>